Third vous accompagne dans la mise en place de ces différentes solutions. 

 

CONTACTEZ-NOUS    

SIEM


 Graylog est une solution open-source de gestion de logs. Chaque message est enregistré dans une base de données Elasticsearch et une interface web vous permet de gérer et analyser vos logs. Graylog2 est découpé en 2 parties : graylog2-server et graylog2-web-interface. La première est une application Java qui accepte les messages sur différents protocoles : UDP, TCP, GELF, AMQP, … Chaque message est analysé puis enregistré dans la base Elasticsearch. Une API Rest est également intégré à l’outil et est notamment utilisée par la partie web-interface. Celle-ci vous permet de gérer des utilisateurs, des streams et des dashboard.



OSSIM est un système de gestion d'informations et d'événements de sécurité open source, intégrant une sélection d'outils conçus pour aider les administrateurs de réseau dans la sécurité informatique, la détection et la prévention des intrusions.


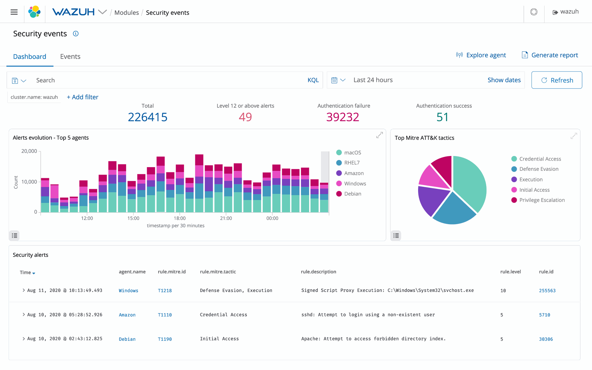
Wazuh est une plate-forme gratuite et open source utilisée pour la prévention, la détection et la réponse aux menaces. Il est capable de protéger les charges de travail dans des environnements sur site, virtualisés, conteneurisés et basés sur le cloud.

La solution Wazuh se compose d'un agent de sécurité des terminaux, déployé sur les systèmes surveillés, et d'un serveur de gestion, qui collecte et analyse les données recueillies par les agents. En outre, Wazuh a été entièrement intégré à Elastic Stack, fournissant un moteur de recherche et un outil de visualisation de données qui permet aux utilisateurs de naviguer dans leurs alertes de sécurité.

Scan


Nessus est un outil de sécurité informatique. Il signale les faiblesses potentielles ou avérées sur les machines testées. Ceci inclut, entre autres : les services vulnérables à des attaques permettant la prise de contrôle de la machine, l'accès à des informations sensibles, des dénis de service.

Antivirus


Trend Micro, un leader mondial dans la cybersécurité, participe à rendre notre monde plus sûr pour l'échange d'informations numériques. Alimentée par des décennies de savoir-faire dans la sécurité, la recherche mondiale sur les menaces et l’innovation continue, cette plateforme de cybersécurité protège plus de 500 000 organisations et plus de 250 millions de personnes dans les clouds, réseaux, appareils et endpoints.

En tant que leader dans le cloud et la cybersécurité d’entreprise, la plateforme fournit une visibilité centrale qui offre une détection et une réponse meilleures et plus rapides. Elle offre également un large éventail de techniques de défense avancée contre les menaces optimisées pour les environnements, comme AWS, Microsoft et Google.



Kaspersky est une société mondiale de cybersécurité fondée en 1997. L'expertise approfondie de Kaspersky en matière de renseignements sur les menaces et de sécurité se transforme constamment en solutions et services de sécurité innovants pour protéger les entreprises, les infrastructures critiques, les gouvernements et les consommateurs du monde entier. Le portefeuille de sécurité complet de la société comprend une protection des terminaux de pointe et un certain nombre de solutions et de services de sécurité spécialisés pour lutter contre les menaces numériques sophistiquées et évolutives.


NAC


PacketFence est une solution de contrôle d'accès au réseau (NAC) , fiable, gratuite et open source. Bénéficiant d'un ensemble de fonctionnalités impressionnant, notamment un portail captif pour l'enregistrement et la correction, une gestion filaire, sans fil et VPN centralisée, des capacités BYOD à la pointe de l'industrie, la prise en charge 802.1X et RBAC, la détection intégrée des anomalies du réseau avec isolation de couche 2 des appareils problématiques ; PacketFence peut être utilisé pour sécuriser efficacement des réseaux hétérogènes petits ou à très grands échelles.

Third au cœur de votre SI.

Rejoignez-nous et passez à la vitesse supérieure.